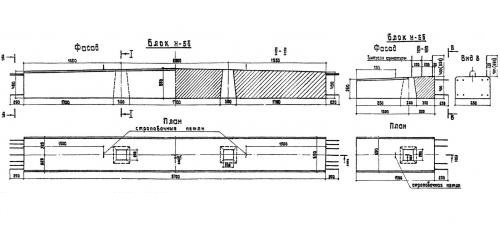
Н 5 б

Чертеж изделия:
Характеристики изделия:
ПараметрЗначение
длина5700 мм
ширина650 мм
высота550 мм
масса4650 кг
нормативный документСерия 3.503-29

Блок насадки Н 5 б по Серии 3.503-29.

Н - блок насадки.

5 - типоразмер.

"б" - для береговых опор.